Cybersteer User Documentation
Breadcrumbs

DDApp Drill

Charts

On the Charts tab of the Drill section true vertical depth (TVD) or vertical section (VSec) on HD dependency are displayed. To show or hide graph on the chart click on its legend above. Charts got switched from TVD to VSec by toggle above the chart.

Action buttons are placed on the left panel. To update the graph on the chart, click on the Reload button on the left panel. To zoom in the part of the graph select it by mouse cursor. If the graph is zoomed in Reset zoom button appear in the right top corner.

NS-EW direction chart displayed below the dependency. To zoom in the part of the graph select it by mouse cursor. If the graph is zoomed in Reset zoom button appear in the right top corner. Switching from TVD to VSec is applied to both graphs.

image-20251031-072648.png


Target and current toolface angle values are displayed on the dial scale. To hide/display target or current value on the dial click on its legend above. To change the radius, click on the Radius above the dial scale and enter the radius value in the opened dialog and click on Save.

Below the dial scale azimuth and inclination values, distance and direction to plan for Survey, Drill bit and Projection are displayed. On the right side current values for Bit depth, Well depth, current Rigstate, Actual rpm, Gamma, Hook load, ROP, Standpipe, Rotary torque, Weight on bit are displayed.

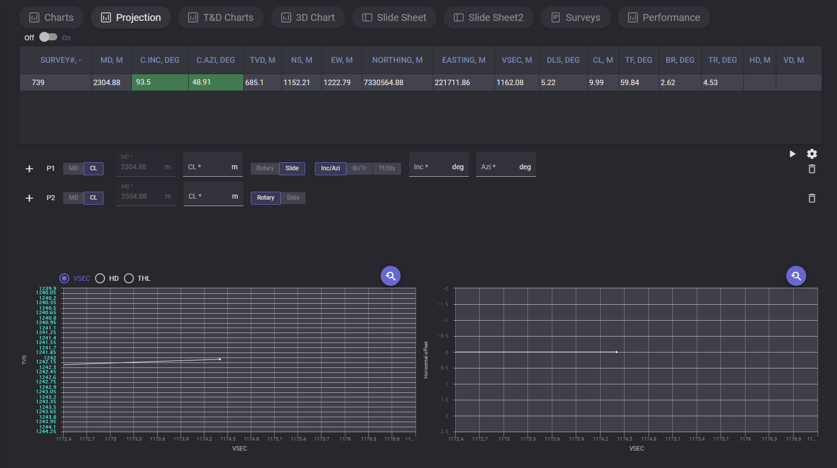
Projection

On the projection tab drilling process can be simulated based on entered parameters. This allow User to model charts with corrected parameters based on last received data.

Top table contains last survey data. After adding projection simulated survey will be added below.

Click on +Create new projection part adds first projection to the list. You can select the value to enter for selected projection. If MD parameter is selected for the projection, then the measured depth value can be entered and CL calculated automatically. If CL is selected for the projection, then the MD will be calculated automatically. Type of drilling for projection can be changed from Slide to Rotary.

For slide projection can be defined following data: Inc/Azi. Br/Tr or Tf/Dls.

When the projection parameters are entered click on count button and simulated survey data will be added to the table and plotted on the chart. Next projection point can be added by clicking on “+“ button.

To delete added projection click on Basket button next to it and click on calculate button to update data in survey table and charts.

image-20251031-073003.png


To change reference parameters, open settings dialog by clicking on gear button. In the settings modal window there are two tabs with parameters: Rotary and Sliding. On Rotary tab can be changed Rotary Build a component, Rotary Build b component, Rotary Turn a component and Rotary Turn b component values. On the Sliding tab dogleg Severity (DLS) angle value can be changed.

image-20221101-053249.png


T&D Charts

The Torque and Drag charts display the graphics for Weights and Torque.

On the Weight chart the dependencies of the hook load (kg) on depth (m) are plotted. On the Torque chart the dependencies of torque (Nm) on Depth (m) are plotted.

Plotted parameters and its chart color are defined in the legend on the right side of the chart. Exact values of the specific plotted point can be viewed on hovering on it on the chart.

Drill_TDCharts.png


3D Chart

On the 3D Chart the 3-dimensional planned and real graphics on true vertical depth (TVD) are displayed. The graphics can be rotated by holding left mouse button.

image-20251031-073059.png


On the right panel current survey automatically plotted on the 3D chart can be switched to manual adjustment. Click on Show panel expands the panel with parameters. Selecting the corresponding radio button switch the mode. To change the graphic enter measured depth value in meters and define ranges for X, Y and Z axis that will be displayed. When all parameters are entered click on Activate button to apply changes on graphic. To reset the changes click on the Deactivate button.

Drill_3d_pnel.png


Slide Sheet 2

The Slide Sheet is a summarized table of drilling parameters from a rotary drilling operation, including time, depth, weight on bit, rpm, torque, flow rate, standpipe pressure, and hook load over several intervals. Survey data including inclination and azimuth are also included at certain measurement depths.

image-20251125-160223.png

Slide sheet table contain following data:


Date - the date of the record

Comment - additional data on the record

Operation - operation type

Start time - time when the operation started

Stop time - time when the operation got stopped

Joint # - the number of the joint

MD From - Measured Depth where record starts

MD To - Measured Depth where record stops

Calc ROP - calculated rate of penetration

TF Model - Toolface reference: MTF for vertical/sub-vertical wells; GTF for inclination >3°

TF Angle - Toolface orientation relative to the selected reference

Flow - rate of fluid flow

SPP On -Standpipe pressure with bit on bottom

SPP Off -standpipe pressure with bit off bottom

WOB - downward force applied to a drill bit by the drill string to crush or shear rock

RPM - rotations per minute

Torque - how much a force acting on an object causes that object to rotate

Off Bot Torque - drillstring torque with bit off bottom

Slack Off - hookload while slacking off (running in hole)

Rotating - hookload while rotating

PU Weight - pumping unit weight

Lith. -Lithology

Survey - completed measurement of the inclination and azimuth of a location in a well

Survey MD - measured depth of survey station (bit depth minus bit lead

Inc - deviation from vertical, irrespective of compass direction

Azi - compass direction of a survey as planned or measured by a directional survey

DLS - dog-leg severity (°/30 m or °/100 ft)

Data in the table can be edited by Directional driller manually. To change the value put cursor to the necessary cell and enter new value. Cells with arrows in the right bottom corner (Operation, TFModel, Lith.) got the fixed list of possible values. Click on the cell with arrow expands the drop-down list with possible values for the parameter.

image-20251125-161607.png

If at least one of the cells got updated value Save button become active. Click on Save button expands “Save” dialog with options for saving the version. There are two ways for saving changes of the slide sheet, to Rewrite current version so current version will be substituted with new data, or create new version, in this case current version will be preserved in the version history and can be restored.

image-20251125-162124.png

To view list of existing versions click on the Version history option. The list of versions display all available versions with creation date and author. The version can be got back by click on Restore option next to it or removed from the version history by clicking on the Delete button.

image-20251125-163011.png

To load header with average values click on AVG button. Additional rows will be added with Minimum, Average and Maximum.

image-20251201-173813.png

Additional table with summary can be added by clicking on SUM button. If the SUM option is on the table with summary will be included to the pdf report.

image-20251201-174332.png

Report can be downloaded in pdf, xlsx, csv format. To download report click on the export button image-20251201-175330.png . In the opened dialog select the format of the file.

image-20251201-175052.png

Loading process will be started after clicking on selected format.

Surveys

On the Surveys tab contains the table with obtained survey data.

image-20251031-073512.png


For the survey provided list of parameters:

  • number of survey

  • start date and time

  • MD - measured depth

  • Inc, deg - inclination

  • Azi, deg - azimuth

  • c.Inc, deg - corrected inclination

  • c.Azi, deg - corrected azimuth

  • TVD, m - true vertical depth;

  • ΔTVD, m;

  • TVDSS, m;

  • NS, m - north-south direction depth;

  • ΔNS, m

  • EW, m - east-west direction depth

  • ΔEW, m

  • Northing. m - the distance to the North or the South;

  • Easting, m - It is the distance in meters from a central meridian line;

  • Latitude - coordinate used to specify the north-south position of a location;

  • Longitude - a coordinate used to specify the east-west location on the surface of the Earth;

  • VSec, m - vertical sectioning, horizontal displacement projected onto the reference azimuth;

  • HOFF, m - Horizontal Offset; plan-view distance from surface location to the wellbore;

  • DLS, deg - dogleg severity;

  • CL, m - connection Length; length drilled per pipe connection;

  • TF, deg - measured toolface angle from the downhole tool;

  • BR. deg - Build Rate; change in inclination between surveys;

  • TR, deg - Turn Rate; change in azimuth between surveys;

  • HD, m - Horizontal Distance; incremental horizontal displacement;

  • VD, m - Vertical Distance; incremental vertical displacement;

  • DIST, m - Minimum distance from survey to the planned well path;

  • DIRECT. deg - direction from survey point to closest point on the well plan;

  • CL.AZI, deg - calculated azimuth at the closest point on the well plan;

  • Well ID;

  • Section ID;

  • Run name;

  • Comment


If the inclination and azimuth values corresponds to values, defined in Tolerance c.Inc and c.Azi cells are colored in green. This values can be corrected manually in c.Inc, deg and c.Azi columns. When the value is corrected, click on Save the survey button to apply the changes to the whole table.

When the values are counted wrongly, the entire row of the survey colored in red.

The table can be filtered by selecting the filter in the drop-down list above the table.

image-20230119-161723.png

Selected filtering will also be applied in the imported report.

Above the table place action buttons:

image-20221020-143004.png

Load more- loads data for next 10 surveys

image-20221020-143047.png

Load all - loads data of all available surveys

image-20221020-143125.png

Rebuild - forms the survey table over again

image-20221020-143157.png

Add manual survey - opens modal window to create survey manually. To create new survey measured depth, azimuth, inclination, section, run should be specified in Create new survey manually modal window.

image-20230119-162030.png


Add annotation - allows to manage comment to the survey. In the opened dialog can be added, edited or removed row with specified measured depth (MD) for available section and annotation for it. Added annotation will be displayed in the comment column.

image-20221020-143222.png

Preselect status - if this option is ON newly added surveys will be automatically selected, if this option is OFF newly added surveys won’t be selected and should be selected manually

image-20221020-143850.png

Column selector -option allows to adjust columns in the table. Click on the option expands modal window with all available columns. Columns with ticked checkbox are displayed in the table, columns with untucked checkbox are hidden from the table.

image-20221020-144003.png

Save - saves changes of the table (selection, values editing)

image-20221020-144026.png

New survey - opens dialog to get new survey

image-20221020-144054.png

XLSX - generates .xlsx file with survey parameters and saves it on local machine

image-20221020-144139.png

Live survey on - if it is ON, surveys got loaded to the table in real time. This option available only if for selected Run assigned current section, otherwise the option is locked.

Note: the section should be active

On clicking to Stop Live survey End date and time got filled for the Run.

Survey2

On Survey tab represented the table of measuring and mapping the trajectory and location of a borehole.

image-20251212-033512.png

For the survey provided list of parameters:

  • Survey - number of survey;

  • Strart - date and time when mesurment started ;

  • MD - measured depth;

  • Inc, deg - deviation from vertical, irrespective of compass direction;

  • Azi, deg - compass direction of a survey as planned or measured by a directional survey;

  • c.Inc, deg - corrected inclination;

  • c.Azi, deg - corrected azimuth;

  • TVD, m (true vertical depth) - vertical distance from a surface reference point to a point in a wellbore, calculated perpendicular to the surface;

  • ΔTVD - the change in true vertical depth between two points in a wellbore;

  • TVDSS - true vertical depth measured to a sea-level data;

  • NS, m - north-south direction depth;

  • ΔNS, m

  • EW, m - east-west direction depth

  • ΔEW, m

  • Northing. m - the distance to the North or the South;

  • Easting, m - the distance in meters from a central meridian line;

  • Latitude - coordinate used to specify the north-south position of a location;

  • Longitude - a coordinate used to specify the east-west location on the surface of the Earth;

  • VSec, m - vertical sectioning: horizontal displacement projected onto the reference azimuth;

  • HOff, m -– Horizontal Offset; plan-view distance from surface location to the wellbore;

  • THL - True Horizontal Length; cumulative horizontal displacement along the wellbore;

  • DLS (dogleg severity) - the rate of change in a borehole's direction (inclination and azimuth);

  • CL (caliper log) – Connection Length; length drilled per pipe connection;

  • TF, deg – Measured toolface angle from the downhole tool;

  • BR. deg – Build Rate; change in inclination between surveys;

  • TR, deg – Turn Rate; change in azimuth between surveys;

  • HD, m – Horizontal Distance; incremental horizontal displacement;

  • VD, m – Vertical Distance; incremental vertical displacement;

  • DIST, m - minimum distance from survey to the planned well path;

  • DIRECT. deg – Direction from survey point to closest point on the well plan;

  • cl.AZI, deg - Calculated azimuth at the closest point on the well plan;

  • G – Gravity field magnitude used for survey calculations;

  • B – Uncorrected magnetic field magnitude used for survey calculations;

  • Dip – Magnetic dip angle; inclination of the Earth’s magnetic field;

  • c.B – Corrected magnetic field magnitude (short-collar correction applied);

  • c.Dip – Corrected magnetic dip angle (short-collar correction applied);

  • ngZone – No-Go Zone status as defined in system settings;

  • Well ID;

  • Section ID;

  • Run name;

  • Comment


image-20251212-033558.png
image-20251212-033626.png


image-20251212-033703.png


image-20251212-033759.png


image-20251212-033842.png


image-20251212-034044.png